【導讀】DC/DC降壓型電路在日常的電路設計中經常遇到,這些電路的接地節點會聚快速變化的大電流。當接地節點移動時,系統性能會遭受影響并且該系統會輻射電磁干擾(EMI)。
DC/DC降壓型電路在日常的電路設計中經常遇到,這些電路的接地節點會聚快速變化的大電流。當接地節點移動時,系統性能會遭受影響并且該系統會輻射電磁干擾(EMI)。但是如果很好地理解“接地“引起的接地噪聲的物理本質可提供一種減小接地噪聲問題的直觀認識。
在高頻時,一個大電容器——例如降壓型變換器輸入電容器,CVIN——可以看作一個DC電壓源。類似地,一個大電感器——例如降壓型變換器輸出電感器,LBUCK——也可以看作一個DC電流源。所做的這些近似有助于直觀理解。

圖2示出當開關在兩個位置之間交替切換時磁通量如何變化。

大電感器LBUCK使輸出電流大約保持恒定。類似地,大電容器CVIN保持電壓大約等于VIN。由于輸入引線電感兩端的電壓不變,所以輸入電流也大約保持恒定。
盡管輸入電流和輸出電流基本不變,但當開關從位置1切換到位置2時,總環路面積會迅速變為原來的一半。環路面積的變化意味著磁通量的快速變化,從而沿著接地回路引起接地反彈。
實際上,降壓型變換器由一對半導體開關構成,如圖3所示。
雖然每個圖中的復雜程度增加,但是通過磁通量變化引起接地反彈的分析方法仍然很簡單和直觀。

事實上,磁通量的變化會沿著接地回路各處都產生電壓,這就帶來了一個有趣的問題:哪里是真正的地?因為接地反彈意味著,相對于稱作地的某個理想點(那一點需要定義),在接地返回印制線上產生一個反彈電壓。
在電源穩壓器電路中,真實的地應該連接在負載的低壓端。畢竟,DC/DC變換器的目的是為負載提供穩定的電壓和電流。電流回路上的其它所有點都不是真正的地,只是接地回路的一部分。
由于在負載的低壓端接地并且環路面積的變化是接地反彈的原因,圖4顯示了如何精心地放置CVIN通過減小環路面積變化的比率降低接地反彈。

電容器CVIN旁路PCB頂層的高端開關直接到達底層低端開關兩端,因此減小了環路面積的變化,將其與接地回路隔離。當開關從一種狀態切換到另一種狀態時,從VIN的底部到負載的底部,無環路面積變化或開關電流變化。因此接地回路沒有發生反彈。

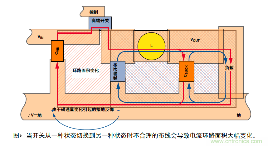
實際上,PCB布線本身決定了電路的性能。圖5為圖3中降壓型變換器電路原理圖的PCB布線圖。當開關處于狀態1所示的位置,高端開關閉合,DC電流沿著外圈紅色環路流動。當開關處于狀態2所示的位置,低端開關閉合,DC電流沿著藍色環路流動。注意由于環路面積變化引起磁通量變化。因此產生電壓和接地反彈。
為了清晰起見,在單層PCB上實現布線,但即使使用第二層整塊接地平面也無法解決接地反彈問題。在展示改進布線圖之前,圖6給出了一個簡單例子說明地平面無法解決問題。

這里,我們采用雙層PCB以便在與頂層電源線垂直處附加一個旁路電容。在左邊的例子中,地平面是整體的并且未切割。頂層印制線電流通過電容器流過,穿過過孔,到達地平面。
因為交流(AC)電總是沿著最小阻抗路徑流動,接地返回電流繞著其路徑拐角返回電源。所以當電流的幅度或頻率發生變化時,電流的磁場及其環路面積發生變化,從而改變磁通量。電流沿最小阻抗路徑流動的規律意味著,即使采用整體地平面也會發生接地反彈——與其導通性無關。
在右邊的例子中,一個經過合理規劃切割的地平面會限制返回電流以使環路面積最小,從而大大減小接地反彈。在切割返回線路內產生的任何剩余接地反彈電壓與通用地平面隔離。
圖7中的PCB布線利用圖6中示出的原理減小了接地反彈。采用雙層PCB板以便將輸入電容器和兩個開關安排在地平面的孤島上。
這種布線不必最好,但它工作很好,而且能夠說明關鍵問題。應該注意紅色電流(狀態1)和藍色電流(狀態2)包圍的環路面積很大,但兩個環路面積之差很小。環路面積變換很小意味著磁通量的變化小——即接地反彈小。(然而,一般情況下,也要保證環路面積小——圖7只是為了說明AC電流路徑匹配的重要性。)
另外,在磁場和環路面積發生變化的接地回路孤島內,沿著任何接地回路引起的接地反彈都受接地切割限制。
此外,可能第一眼看上去,輸入電容器CVIN好像沒有位于圖4中所示的頂層高端開關和低層低端開關之間,但進一步觀察才會發現是這樣。盡管物理鄰近可以很好,但真正起作用的是通過最小化環路面積實現的電子接近。

在大多數情況下,應該首先考慮地平面的電阻,然后考慮所有開關和進入返回路徑的寄生電容器兩端流過的位移電流。
無論什么電路,基本接地原理都是相同的——應該使磁通量的變化最小或者對它隔離。
注:本文摘抄Analog Dialogue第41卷第2期。
(轉載自:貿澤工程師社區,來源:韜略科技EMC,作者:袁韶庚)
免責聲明:本文為轉載文章,轉載此文目的在于傳遞更多信息,版權歸原作者所有。本文所用視頻、圖片、文字如涉及作品版權問題,請電話或者郵箱聯系小編進行侵刪。





