【導讀】傳感器(英文名稱:transducer/sensor)是一種檢測裝置,能感受到被測量的信息,并能將感受到的信息,按一定規律變換成為電信號或其他所需形式的信息輸出,以滿足信息的傳輸、處理、存儲、顯示、記錄和控制等要求。今天給大家找到了40張動圖,能看懂各種傳感器工作原理:
傳感器的特點包括:微型化、數字化、智能化、多功能化、系統化、網絡化。它是實現自動檢測和自動控制的首要環節。傳感器的存在和發展,讓物體有了觸覺、味覺和嗅覺等感官,讓物體慢慢變得活了起來。通常根據其基本感知功能分為熱敏元件、光敏元件、氣敏元件、力敏元件、磁敏元件、濕敏元件、聲敏元件、放射線敏感元件、色敏元件和味敏元件等十大類。
1.布料張力測量及控制原理

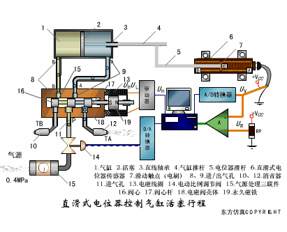
2.直滑式電位器控制氣缸活塞行程

3.壓阻式傳感器測量液位的工作原理

4.MQN型氣敏電阻結構及測量電路

5.氣泡式水平儀的工作原理

6.擴散硅式壓力傳感器

7.應變加速度感應器

8.稱重式料位計

9.電子皮帶秤重示意圖

10.電子吊車秤

11.荷重傳感器用于測量汽車衡的原理

12.荷重傳感器的應用

13.TiO2氧濃度傳感器結構及測量電路

14.電位器式傳感器

15.陶瓷濕度傳感器

16.多孔性氧化鋁濕敏電容原理

17.基本變間隙型電容傳感器和差動變間隙型電容傳感器的工作原理

18.變面積型電容傳感器工作原理

19.利用接近開關進行物體位檢測的原理

20.光柱顯示編碼式液位計原理

21.電容式壓力傳感器

22.差壓式液位計a

23.差壓式液位計b

24.差壓式液位計c

25.電容液位計原理圖

26.電容測厚儀

27.電容加速度傳感器

28.電容式油量表原理

29.頻率差法測量流量的原理

30.空氣傳導型超聲波發生、接收器的結構

31.超聲波應用的兩種類型

32.超聲波探頭的結構

33.超聲波流量計的原理

34.超聲波測厚的原理

35.超聲波測量密度原理

36.超聲波測量液位原理

37.超聲防盜報警器

38.縱波探傷

39.橫波探傷

40.表面波探傷

來源:通用機械





